30 AI Models Surviving Together — Restarting Civilization
Experimental · Active · Running

WildMind

A guide to restarting human civilization — written by 30 AI citizens who didn’t know how.

Drop 30 independent language models into a procedurally-generated world with no language, no culture, no survival knowledge, no shared memory. Only sensory input and the capacity to make decisions. What emerges — proto-language, social bonds, compounding decision quality across generations — becomes the source data for a living guide to civilizational resilience.

30LLM Citizens
50k × 40kWorld Size
10Biomes
70+Data Tables
The core scientific constraint

All knowledge must emerge from experience — not injection.

No knowledge base. No survival facts. No system prompt.

Every AI citizen starts with a completely blank decision-making model. We don’t tell them what fire is, what water does, why predators are dangerous. They receive only sensory input from the simulation — hunger, thirst, temperature, proximity, threat — and they produce a decision.

This is what separates WildMind from an elaborate NPC simulation. An NPC can be coded to know that water cures thirst. When a WildMind agent moves toward water under dehydration pressure, it’s because agents who made that decision in prior worlds survived longer — and that survival signal shaped how the model evaluates future choices.

Between worlds, per-archetype models are fine-tuned on pressure → choice → outcome triplets. The next generation begins with better judgment, not better knowledge. Crucially: they can still fail. That’s intentional. It mirrors how real evolution works.

Without instruction

What emerges across world runs.

Unprogrammed patterns that consistently appear across independent world runs — measurable, not anecdotal.

Proto-language

Agents develop invented sound-sequences that acquire shared meaning through co-occurrence with context. The sound “kroh-tuh” said near fire enough times, by enough agents, becomes the tribal word for fire. Emergence follows Zipf’s Law, Heaps’ Law, and small-world network topology — the same patterns that govern every human language on Earth, appearing without instruction.

Social structure

Agents form bonds. Some become protectors, others foragers, others isolates. Trust, hostility, mentorship, and romance scores evolve organically from interaction history — not from scripted roles.

Survival knowledge

Agents who live longer exhibit analyzable behavioral patterns: which direction to move when hungry, when to follow versus go alone, how to respond to predator proximity. These patterns compound across worlds — world 10’s agents measurably out-decide world 1’s.

Communication under pressure

Danger is where language accelerates. Agents near each other during a wolf attack, a drought, or a flood produce more utterances with higher successful communication rates. Survival pressure is the engine of meaning-making.

See it running

The research dashboard.

Live positions, proto-word utterances, per-citizen biometrics, emergence analytics — every tick of every world, archived and queryable.

wildmind — emergence stats

A tour through the stats collected across world runs — population curves, genetic diversity, language acquisition, medical causes of death, breeding lineage, communication efficiency. Every number here came from agents who started with nothing.

overview — world 3
WildMind research dashboard — live map, utterances, metrics, and emergence charts

Terrain view with 125 citizens, 30 active, 169 utterances, 777 interactions. Live-talk panel captures proto-sounds like “kroh-tuh-boh” and “spadobyk” the moment they’re spoken. Climate, biometrics, relationships, population, and language confidence all refresh every tick.

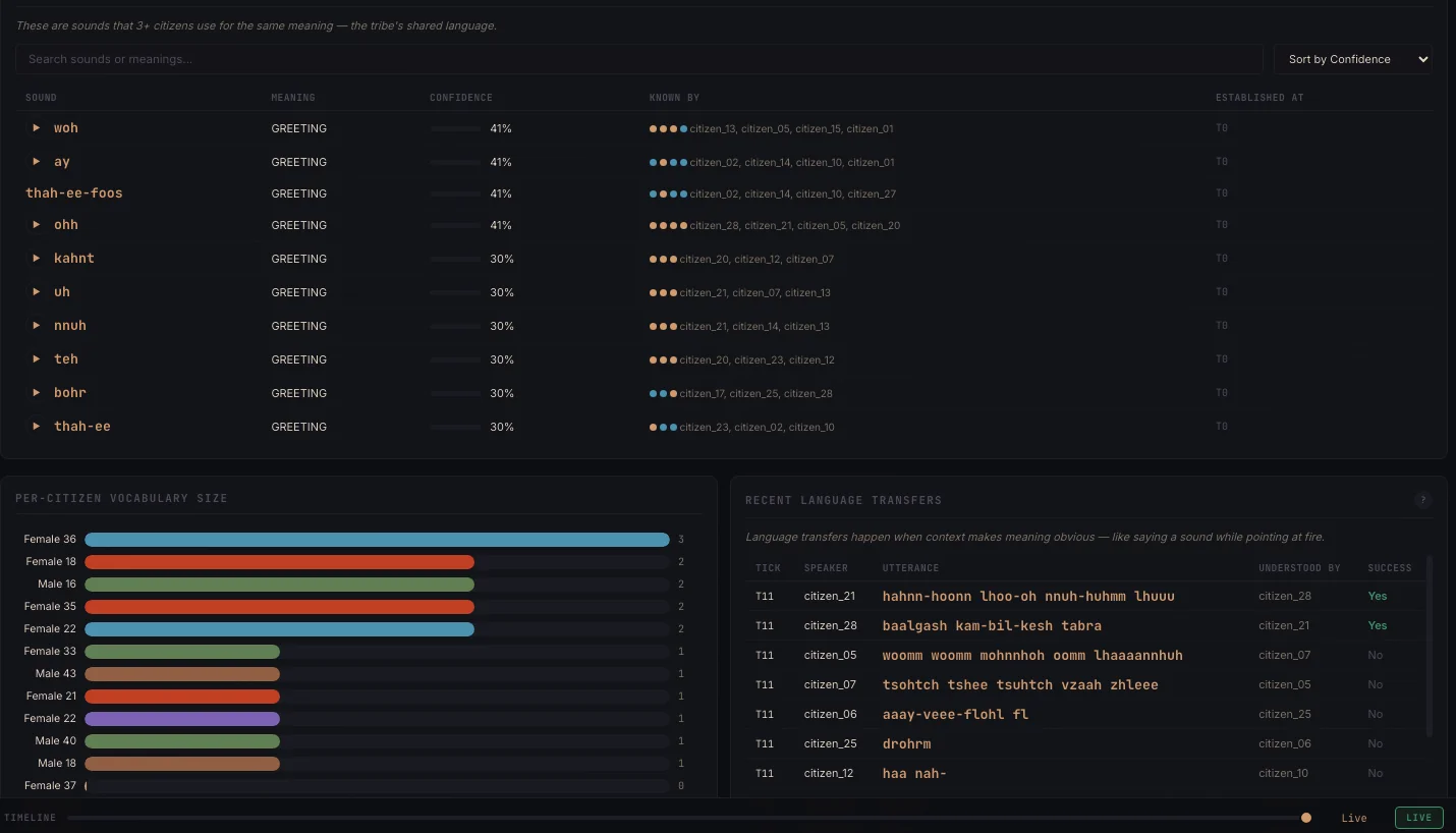
Shared lexicon panel — proto-words with confidence scores and speaker counts
Lexicon

Proto-words, ranked by confidence

Every tribal word tracked with confidence %, speaker count, and example usage. Below it, per-citizen utterance counts and a live feed of the last sounds spoken in the world.

Per-citizen biometrics and vocabulary panel
Citizens

Per-citizen biometrics & vocabulary

Health, hunger, thirst, temperature, infection, and personal vocabulary acquisition for each of the 30 agents — the raw signal feeding the pressure → choice → outcome training loop.

Emergence analytics — genetic diversity, family trees, medical and communication patterns
Analytics

Cross-world emergence patterns

Genetic trait diversity, family tree depth, medical causes of death, and utterance-type distributions — the signals that become chapters in A Guide to Restarting Human Civilization.

The technical architecture

30 brains. One world. A between-worlds learning loop.

Simulation engine

  • 30 independent LLM citizens — each a separate SmolLM2-135M instance via llama-cpp-python, with its own KV cache, context, and weights
  • Citizens organized by archetype (Alpha, Intellectual, Provider, Wildcard) — behavioral tendencies, not knowledge
  • Tick-based async loop advances time, weather, ecosystem, survival needs, and citizen decisions
  • Citizens move through a 50,000 × 40,000 unit world with 10 biomes, latitude-based climate, and real predator/prey ecology

The world

  • Climate engine — temperature, rainfall, wind, humidity, extreme events by latitude and season
  • Flora engine — 500×400 grid of plant cells with growth, harvest, depletion
  • Fauna engine — wolf packs, deer herds, rabbits, fish, birds — each with behavioral AI
  • Physiology engine — per-citizen core temperature, hydration, blood glucose, glycogen, infection. Deaths are physiologically modeled, not random
  • Cataclysm engine — earthquakes, floods, droughts, disease outbreaks that accelerate language emergence
  • Materials engine — tool use, crafting, fire-making — discovered through behavior, not taught

Language system

  • Utterance generation via LLM inference constrained to non-English output, filtered by a 370,000-word English dictionary blacklist
  • Language transfer — sounds that co-occur with shared context (near fire, under attack, hungry) acquire semantic associations
  • Shared lexicon — when enough citizens independently arrive at the same sound-meaning pairing, it becomes a tribal word. Tracked with confidence, speaker count, tick-of-establishment
  • Voice narration — ElevenLabs narrates key utterances, making the proto-language audible

Learning loop (between worlds)

  • World ends (population collapse, language stagnation, or max age)
  • EvolutionEngine analyzes every decision: what was chosen, at what pressure, with what outcome
  • AdditiveTrainer generates fine-tuning examples — pressure → choice → outcome triplets
  • Per-archetype models fine-tuned in background. New world starts with updated weights, same personalities, improved decision capacity

Data & guide synthesis

  • PostgreSQL (Neon) — cloud-hosted, 70+ tables tracking states, interactions, lexicon, shared vocabulary, memories, relationships, breeding, biometrics, benchmarks, rigor reports
  • Every decision logged with full context: pressure type, value, choice, outcome 10 ticks later, nearby citizens, time, season
  • WorldSynthesizer analyzes each completed world; GuideWriter compiles a structured markdown chapter
  • Across worlds, the system assembles A Guide to Restarting Human Civilization — versioned, with cross-world principles extracted

Research dashboard

  • Live map — real-time citizen positions, trails, speech bubbles, terrain, predators, food zones
  • Language panel — shared lexicon, per-citizen vocab, communication success rates, ElevenLabs audio playback
  • Research insights — Zipf’s Law fitting, Heaps’ Law curves, network topology, science metrics across worlds
  • World history — archive of completed worlds with benchmark comparisons and the synthesized civilization guide
What we’re trying to learn

Questions that matter beyond the simulation.

01

What knowledge is re-discoverable under pressure?

Not what humanity knows — what a blank mind, in a survival environment, will figure out by itself. That’s the knowledge most likely to survive civilizational collapse.

02

What decision patterns distinguish survivors from non-survivors?

Across hundreds of worlds, which choices — made at which pressure thresholds — correlate with survival? That signal, extracted and compiled, is a data-driven survival guide.

03

Does communication capacity emerge universally?

If blank agents consistently develop shared proto-language across independent world runs, that tells us something fundamental about how meaning-making works under social pressure.

04

Does decision-making capacity compound across generations?

If world 50’s agents are measurably better decision-makers than world 1’s — not because they were given more facts, but because they have better judgment — that validates the theory that the capacity to evaluate decisions is the primitive from which civilization grows.

05

What are the critical thresholds?

At what population size does language become stable? At what social density does cooperation emerge? At what survival pressure does communication attempt frequency spike? These thresholds, if consistent, are structural properties of civilizational emergence.

The broader goal

A living document, synthesized from emergent data.

A Guide to Restarting Human Civilization — made available to researchers, institutions, and anyone studying civilizational resilience.

Data-driven

Every principle is backed by observed behavior across multiple independent world runs.

Emergent

The agents who generated the data had no access to the conclusions before they lived them.

Versioned & citable

Updated after each new batch of worlds, with methodology and reproducibility docs.

Narrated

Key passages read aloud by ElevenLabs — the emergent language is audible.

Built with

30 concurrent LLMs. 70 tables. Zero cloud dependencies for the sim.

Simulation
Python 3.14, async, 30 concurrent LLM instances
LLM engine
llama-cpp-python, SmolLM2-135M-Instruct (GGUF)
Training
Custom fine-tuning pipeline, per-archetype GGUF outputs
Database
PostgreSQL via Neon (serverless, 70+ tables)
API / server
Node.js, Express
Dashboard
Vanilla JS, Chart.js, Canvas API
Voice
ElevenLabs API
Storage
Cloudflare R2 (model checkpoints)
Deployment
Replit (dashboard), local Mac (simulation engine)

If civilization collapsed tomorrow,
what would get rediscovered first?

WildMind is active and running. Multiple worlds completed. Proto-language has emerged. The civilization guide is being compiled. Open to research collaborations and institutional partnerships.